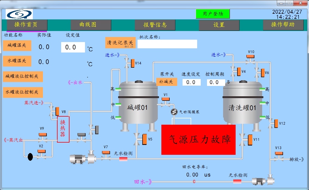
西门子200Smart加维纶触摸屏程序画面程序案例,项目内容为某制造企业疫苗车间控制系统,报告配液工艺,发酵
西门子200Smart加维纶触摸屏程序画面程序案例,项目内容为某制造企业疫苗车间控制系统,报告配液工艺,发酵工艺,纯化工艺及CIP清洗工艺控制。
程序结构清晰,控制功能较多,包含模拟量,泵,PID,USS通讯等。
为参考同类项目和加强学习的好例程。
ID:1810673888842051




西门子200Smart加维纶触摸屏程序画面程序案例,项目内容为某制造企业疫苗车间控制系统,报告配液工艺,发酵工艺,纯化工艺及CIP清洗工艺控制。
程序结构清晰,控制功能较多,包含模拟量,泵,PID,USS通讯等。
为参考同类项目和加强学习的好例程。
ID:1810673888842051



